Assessments are available on the Advanced plan.
Prerequisites
- A cloud connection with the permissions your agents need to assess resources.
- Resources already discovered in CloudThinker; assessments only evaluate discovered resources.
- Optional: tag or resource filters ready if you want to scope the run.
Assessments are limited to discovered resources. CloudKeepers automations
still operate across any resources you permit in your cloud connection.
Step-by-Step Guide
Step 1: Create an Assessment
1
Open Assessment and start a run
Go to Assessment and click Create Assessment.

2
Name your assessment
Enter a clear name and optional description, then choose Create.

3
Find your draft
Your new assessment appears in the list with status Pending. Click Run assessment to configure it.

Step 2: Configure the Assessment
1
Select Well-Architected pillars
Pick the pillars to evaluate (e.g., Cost Optimization, Security, Reliability, Performance Efficiency, Operational Excellence, Sustainability).

2
Select resources to assess
Choose the discovered resources you want to include. You can scope to categories or specific resources. Only discovered resources are assessable.

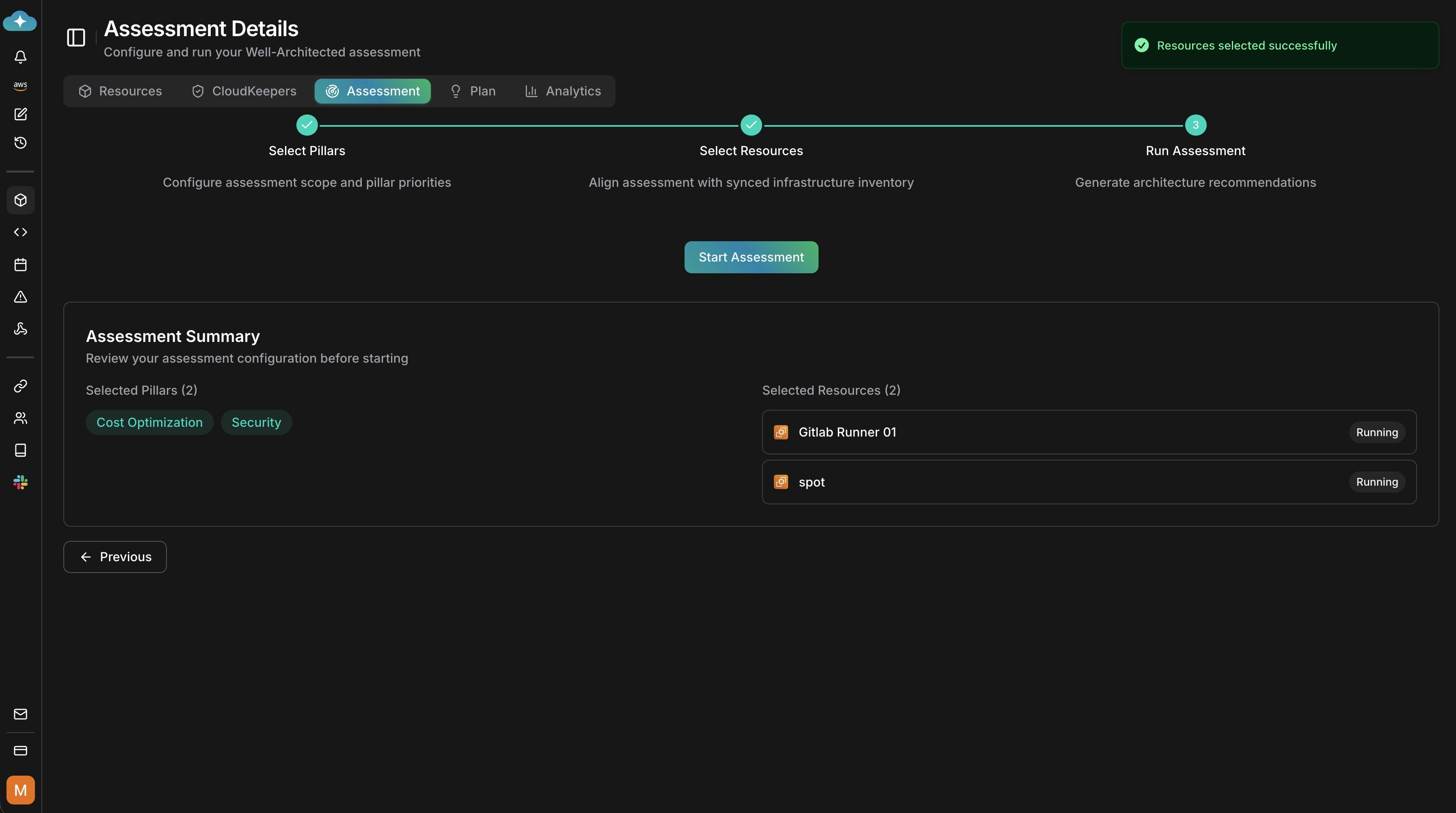
3
Review and start
Confirm pillars and selected resources, then click Start Assessment.

Step 3: Review Results and Take Action
1
View analytics and findings
After the run, review analytics for findings by pillar, potential savings, and scope.

2
Drill into recommendations
Expand recommendations by resource to see effort, risk, and remediation details you can action.

3
Open recommendation details
Click a recommendation to view impact analysis, savings, and implementation guidelines.

4
Take action
Choose how to proceed: run Impact Analytics, generate guidelines, ask a custom prompt, or implement directly. Click Start to launch the action.

Recommendations are drafted by default—save them to make them appear on the
Plan page.